뉴스 검색
'삼성전자 리스크' 검색 한 번에 관련 뉴스를 한눈에
14개 글로벌 소스의 뉴스를 AI가 실시간 분석합니다.
매일 아침, 당신의 데스크 위에 놓이는 인텔리전스 브리핑.
Fed부터 DART 공시까지, 14개 소스를 AI가 교차 분석합니다. 남들이 기사를 읽을 때, 당신은 인사이트를 봅니다.





'삼성전자 리스크' 검색 한 번에 관련 뉴스를 한눈에
매일 30분마다 업데이트되는 소식을 3분 안에 파악
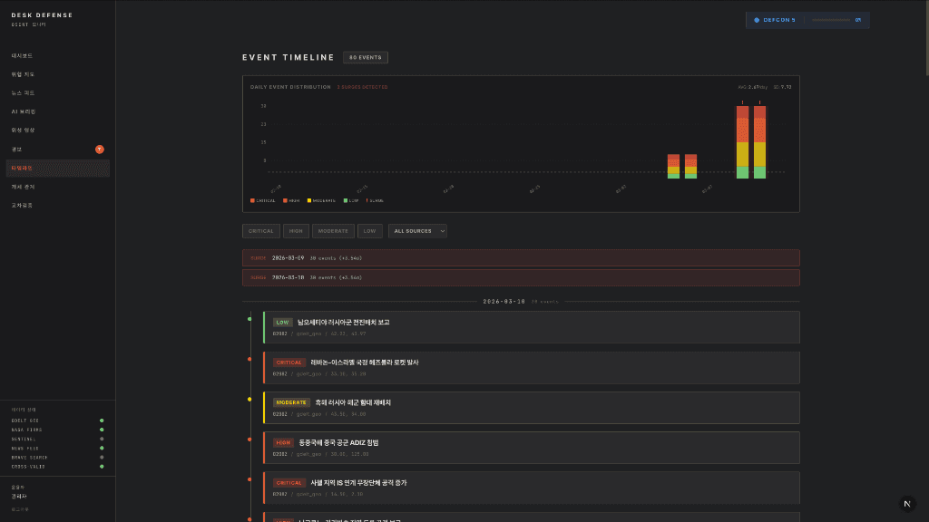
연관된 뉴스와 주요 이벤트를 그래프로 추적
한 주제, 수십 개 소스, AI가 만드는 심층 리포트
14개 글로벌 소스에서 30분마다 뉴스·공시·리포트 수집
중복 제거, 언어 정규화, 메타데이터 태깅
LLM이 문맥을 읽고, 핵심 이슈와 관계를 추출
중요도·긴급도·신뢰도를 교차검증하여 스코어링
Daily Briefing, 랭킹 뉴스, Deep Research 리포트 생성
궁금한 주제 하나를 던지면, AI가 수십 개 소스를 알아서 찾고, 교차 검증하고, 리포트로 만들어 줍니다. 당신은 읽기만 하면 됩니다.
지금 이 순간 전 세계에서 일어나는 안보·지정학 이벤트를 3D 글로브 위에서 실시간으로 추적합니다.





위성·해상·공중 데이터를 3D 지구본 위에 실시간 시각화
GDELT, ACLED, AIS 등 전 세계 공개출처 정보 통합 수집
수집 → 정제 → 분석 → 평가 → 보고의 자동화된 인텔리전스 사이클
국방·외교·정보기관을 위한 맞춤형 OSINT 플랫폼
Desk의 정보 분석 인텔리전스는 계속 확장됩니다.
스스로 판단하고 행동하는 차세대 금융 비서. 개인 맞춤 투자 관리, 실시간 이상거래 감지, 투명한 AI 보고서를 제공합니다.
토큰 기반 자산 거래, 프랙셔널 투자, 규제 준수 결제 시스템으로 디지털 경제의 새 기준을 세웁니다.
TRACTION
2026년 2월 출시, 한 달 만의 성과
OUR VALUES
AI 팀원 8명과 함께, 대기업이 6개월 걸릴 일을 6주에 만듭니다.
모든 분석 결과에 출처 링크를 첨부합니다. AI가 만든 것도 검증 가능해야 합니다.
데이터 수집 경로, 분석 근거, AI 모델 버전까지 공개합니다.
AI-Native 운영으로, 1인 창업자가 풀스택 프로덕트 2개를 운영합니다.

대표
기획
개발리드
선임개발
개발
개발
계획 및 개발
앱 디자인
로고 디자인
2026년 하반기 ML 엔지니어, 풀스택 개발자, 데이터 엔지니어 채용 예정